Intergrators and Outputs randomly stopped working

Hi,

Can I please have some help with the integrators and outputs that stopped working?

My outputs “Grid_Export” and “Grid_Import” have started reporting 0W when my house is definitely using energy. They used to work, and I haven’t opened iotawatt.local since before the data stopped so I hadn’t changed a thing.

  • I’ve tried restarting a few times.
  • My IoTaWatt is genuine from the IoTaWatt shop. It was from the batch with the bad SD card, but I’ve already replaced the card.
  • My message log hasn’t had anything new since 2023 for some reason. I’m not sure why.
  • Home Assistant shows that the data stopped around the 19th of August, and on the 19th and 18th there were some unrealistically high peaks. However, when I try to look that far back using my IoTaWatt’s Graph+, I can’t see any data from before

Config
Note that solar is 0W because I don’t have solar yet. The CT is sitting there waiting.

Graph+

My best guess is that your SDcard is defective. When you replaced it, did you do a clean build or copy files from the old card?

I’m not sure but I think I at least copied the config file.

Could this be related to why the integrator and outputs suddenly stopped working last month? But I replaced the SD card so long ago so I’m not sure why.

Without a message log I can only guess, but given that the message log is maintained on the SDcard and you don’t have any current entries, I would start there.

Thanks overeasy

I added a new SD card with a brand new config and it worked for several days. But then it stopped with the LED flashing red.

Since my PC freezes when I try to read from the SD card, I’m guessing the card is corrupt.

I’m buying another card to try a third time.

What do you think of these ‘high endurance’ cards? Or do you have any other recommendations?

Hi overeasy,

I copied the files from the Github SD Directory onto a fresh SD card that’s never been used, and installed it in the IoTaWatt.
I didn’t copy over anything from the previous card.

However, it reconnected to my wifi without me telling it how.
As expected, none of the inputs, outputs or integrators are set up. But is this still a good fresh start that will help me eliminate the SD card as the problem? The IoTaWatt must have the WIFI details stored on the ESP, but I’m not sure how much else it remembers.

Correct. The ESP EEPROM. There is hardware manufacturing data about some of the components. There is also a copy of the last valid configuration before the current config on the SDcard. If you have made any updates to the config it has probably been overwritten.

Hi overeasy,

I built the new SD card and connected my IoTaWatt back up to the CTs.
But the 2/4 outputs that use an integrator are still not working.

I started from scratch, without copying any settings over from my previous SD Card.

Initially after installing my SD card, the status page was blank.
I tried restarting several times and then tried clearing the logs, and history.
Eventually, the status page started working again.
iotawatt.local/command?deletelog=both
iotawatt.local/command?deletelog=history

Except for the outputs that use integrators.

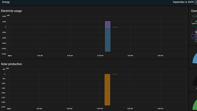
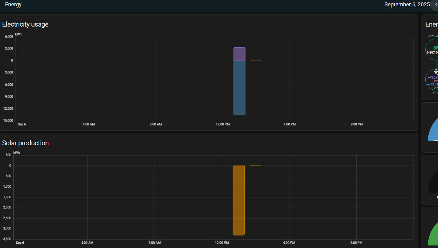
Status Page:
The 2 outputs that use integrators aren’t working, but the two that don’t use integrators are working.

Outputs:
Grid_Export and Grid_Import us the Grid integrator.
image

Integrator:
The Grid integrator uses the Main_Line input.
image

Inputs:
The Main_Line input is on channel 1.
image

Logs and Configs:

config.txt (2.0 KB)
config-1.txt (2.0 KB)
esp-spiffs - config.txt (2.1 KB)
iotamsgs.txt (21.9 KB)

I had to change the .log file to .txt for this forum to let me upload them.
histlog.log.txt (12.3 KB)
iotalog.log.txt (66 KB)

You still have the old grid log. Delete the integrator and recreate it. It will take awhile before the new integrator builds the last 24 hours. See the docs about integrators.

EDIT: Thanks. I didn’t see your reply when I sent this. I’ll try that now. Why do I have the old Grid log when I started from scratch and had to recreate all the inputs, integrators and outputs?

FYI, this is with another brand new SD card, and brand new config. This is the SD card I used.

After my last reply, I created a new Integrator named Main_Line_Test (integrator: Wh = Main_Line), and a new output called Main_Line_Test_O=Main_Liner_Test.net and this output and integrator combo works.

It’s just Grid (integrator: Wh = Main_Line), Grid_Export = Grid.neg abs and Grid_Import = Grid.pos that don’t work and report only 0.

The integrator maintains its own log file (there is no room in the other logs for it). If you look at your Data Logs in the status display, you will see it. When you delete an integrator, that log is deleted as well. But you must have copied the log from your old card and implicitly deleted the integrator by deleting and recreating the config. If you had done as I suggested above, it should have solved the problem.

Hi Overeasy, can I please have some more help? The grid integrator broke again, but this time I have logs. Or at least, I have the iotamsgs.txt file. Both iotalog.log and histlog.log fail to download due to their size, a timeout, or a min speed (not sure). I’ll have to get the SD card later if they are needed.

The last day Home Assistant showed anything working was the 24th August, and then the 25th was weird, but broken. After that, there is no data reported.

For some reason, the logs are empty during this period.

** Restart **

SD initialized.
8/18/25 00:12:10z Real Time Clock is running. Unix time 1755475930 
8/18/25 00:12:10z Reset reason: Software/System restart
8/18/25 00:12:10z Trace:  1:3, 1:3, 1:3, 1:3, 1:3, 1:3, 1:3, 1:3, 1:3, 1:3, 1:3, 1:1[6], 1:2[7], 9:0[7], 9:0, 9:1, 8:4, 8:6, 8:8, 9:3, 9:5, 9:9, 1:3, 1:3, 1:6[1], 1:6[2], 1:6[2], 1:6[3], 1:5[20], 1:6[4], 20:0, 20:1
8/18/25 00:12:10z ESP8266 ID: 14622602, RTC PCF8523 (68)
8/18/25 00:12:10z IoTaWatt 5.0, Firmware version 02_08_03
8/18/25 00:12:10z SPIFFS mounted.
8/18/25 08:12:10 Local time zone: +8:00
8/18/25 08:12:10 device name: IotaWatt
8/18/25 08:12:10 HTTP server started
8/18/25 08:12:10 timeSync: service started.
8/18/25 08:12:10 statService: started.
8/18/25 08:12:10 dataLog: service started.
8/18/25 08:12:11 dataLog: Last log entry 08/18/25 08:12:05
8/18/25 08:12:14 WiFi connected. SSID=[redacted], IP=[redacted], channel=1, RSSI -59db
8/18/25 08:12:14 Updater: service started. Auto-update class is MINOR
8/18/25 08:12:15 historyLog: service started.
8/18/25 08:12:15 historyLog: Last log entry 08/18/25 08:12:00
8/18/25 08:12:15 Updater: Auto-update is current for class MINOR.
8/18/25 08:12:15 Grid: Started
8/18/25 08:12:16 Grid: Last log entry 08/18/25 08:12:05
SD initialized.
9/06/25 05:59:50z Real Time Clock is running. Unix time 1757138390 

On the 6th of September, the watchdog reset the device.

8/18/25 08:12:16 Grid: Last log entry 08/18/25 08:12:05
SD initialized.
9/06/25 05:59:50z Real Time Clock is running. Unix time 1757138390 
9/06/25 05:59:50z Reset Reason: Power-fail restart.
9/06/25 05:59:50z ESP8266 ID: 14622602, RTC PCF8523 (68)
9/06/25 05:59:50z IoTaWatt 5.0, Firmware version 02_08_03
9/06/25 05:59:50z SPIFFS mounted.
9/06/25 13:59:50 Local time zone: +8:00
9/06/25 13:59:50 device name: IotaWatt
9/06/25 13:59:53 HTTP server started
9/06/25 13:59:53 WiFi connected. SSID=Ghostwater IoT, IP=192.168.2.13, channel=1, RSSI -59db
9/06/25 13:59:53 timeSync: service started.
9/06/25 13:59:53 statService: started.
9/06/25 13:59:53 Updater: service started. Auto-update class is MINOR
9/06/25 13:59:53 dataLog: service started.
9/06/25 13:59:54 dataLog: Last log entry 08/25/25 11:45:05
9/06/25 13:59:54 Updater: Auto-update is current for class MINOR.
9/06/25 13:59:58 historyLog: service started.
9/06/25 13:59:58 historyLog: Last log entry 08/25/25 11:44:00
9/06/25 06:03:16z SPIFFS mounted.

** Restart **

SD initialized.
9/06/25 06:03:19z Real Time Clock is running. Unix time 1757138599 
9/06/25 06:03:19z Reset reason: Software Watchdog
9/06/25 06:03:19z Trace:  0:0, 0:0, 0:0, 0:0, 0:0, 0:0, 0:0, 0:0, 0:0, 11:0, 11:4, 11:5, 11:5, 11:10, 11:15, 11:20, 11:20[1], 11:20[2], 11:25, 11:30, 11:30[1], 11:30[2], 11:31, 11:31[1], 11:30[3], 11:35, 11:36, 11:35, 11:40, 11:45, 11:50, 11:55
9/06/25 06:03:19z ESP8266 ID: 14622602, RTC PCF8523 (68)
9/06/25 06:03:19z IoTaWatt 5.0, Firmware version 02_08_03
9/06/25 06:03:19z SPIFFS mounted.
9/06/25 14:03:19 Local time zone: +8:00
9/06/25 14:03:19 device name: IotaWatt
9/06/25 14:03:19 HTTP server started
9/06/25 14:03:19 timeSync: service started.
9/06/25 14:03:19 statService: started.

** Restart **

On the 17th oif September, I realised something was wrong when I checked my energy graphs, and since I couldn’t access the iotawatt webserver, I restarted it with a smart plug. Looking at the logs, it must have tried to boot a few times because of the exception restarts. Only the first power fail restart was me.


** Restart **

SD initialized.
9/17/25 14:33:59z Real Time Clock is running. Unix time 1758119639 
9/17/25 14:33:59z Reset Reason: Power-fail restart.
9/17/25 14:33:59z ESP8266 ID: 14622602, RTC PCF8523 (68)
9/17/25 14:33:59z IoTaWatt 5.0, Firmware version 02_08_03
9/17/25 14:33:59z SPIFFS mounted.
9/17/25 22:33:59 Local time zone: +8:00
9/17/25 22:33:59 device name: IotaWatt
9/17/25 22:34:02 HTTP server started
9/17/25 22:34:02 WiFi connected. SSID=[redacted], IP=[redacted], channel=1, RSSI -60db
9/17/25 22:34:02 timeSync: service started.
9/17/25 22:34:02 statService: started.
9/17/25 22:34:02 Updater: service started. Auto-update class is MINOR
9/17/25 22:34:02 dataLog: service started.
9/17/25 22:34:03 dataLog: Last log entry 09/14/25 21:01:15
9/17/25 22:34:04 Updater: Auto-update is current for class MINOR.
9/17/25 22:34:07 historyLog: service started.
9/17/25 22:34:07 historyLog: Last log entry 09/05/25 00:33:00

** Restart **

SD initialized.
9/17/25 14:35:18z Real Time Clock is running. Unix time 1758119718 
9/17/25 14:35:18z Reset reason: Exception
9/17/25 14:35:18z Trace:  1:3, 10:0, 10:14, 10:14, 10:14, 10:14, 10:14, 10:14, 10:14, 10:14, 10:14, 10:14, 10:15, 10:16, 10:16[1], 34:30, 34:30, 33:0, 34:30, 10:16[1], 34:30, 34:30, 33:0, 34:30, 10:16[1], 10:16[1], 10:16[2], 10:17, 10:17, 10:18, 10:23, 10:17
9/17/25 14:35:18z ESP8266 ID: 14622602, RTC PCF8523 (68)
9/17/25 14:35:18z IoTaWatt 5.0, Firmware version 02_08_03
9/17/25 14:35:18z SPIFFS mounted.
9/17/25 22:35:18 Local time zone: +8:00
9/17/25 22:35:18 device name: IotaWatt
9/17/25 22:35:18 HTTP server started
9/17/25 22:35:18 timeSync: service started.
9/17/25 22:35:18 statService: started.
9/17/25 22:35:18 dataLog: service started.
9/17/25 22:35:19 dataLog: Last log entry 09/17/25 22:35:15
9/17/25 22:35:23 historyLog: service started.
9/17/25 22:35:23 historyLog: Last log entry 09/06/25 03:22:00
9/17/25 22:35:23 WiFi connected. SSID=[redacted], IP=[redacted], channel=1, RSSI -60db
9/17/25 22:35:23 Updater: service started. Auto-update class is MINOR
9/17/25 22:35:25 Updater: Auto-update is current for class MINOR.

** Restart **

SD initialized.
9/17/25 14:35:34z Real Time Clock is running. Unix time 1758119734 
9/17/25 14:35:34z Reset reason: Exception
9/17/25 14:35:34z Trace:  1:3, 10:0, 10:14, 10:14, 10:14, 10:14, 10:14, 10:14, 10:14, 10:14, 10:14, 10:14, 10:15, 10:16, 10:16[1], 34:30, 34:30, 33:0, 34:30, 10:16[1], 34:30, 34:30, 33:0, 34:30, 10:16[1], 10:16[1], 10:16[2], 10:17, 10:17, 10:18, 10:23, 10:17
9/17/25 14:35:34z ESP8266 ID: 14622602, RTC PCF8523 (68)
9/17/25 14:35:34z IoTaWatt 5.0, Firmware version 02_08_03
9/17/25 14:35:34z SPIFFS mounted.
9/17/25 22:35:34 Local time zone: +8:00
9/17/25 22:35:34 device name: IotaWatt
9/17/25 22:35:34 HTTP server started
9/17/25 22:35:34 timeSync: service started.
9/17/25 22:35:34 statService: started.
9/17/25 22:35:34 dataLog: service started.
9/17/25 22:35:35 dataLog: Last log entry 09/17/25 22:35:30
9/17/25 22:35:38 WiFi connected. SSID=[redacted], IP=[redacted], channel=1, RSSI -59db
9/17/25 22:35:38 Updater: service started. Auto-update class is MINOR
9/17/25 22:35:39 historyLog: service started.
9/17/25 22:35:39 historyLog: Last log entry 09/06/25 06:24:00
9/17/25 22:35:39 Updater: Auto-update is current for class MINOR.

** Restart **

SD initialized.
9/17/25 14:35:45z Real Time Clock is running. Unix time 1758119745 
9/17/25 14:35:45z Reset reason: Exception
9/17/25 14:35:45z Trace:  1:3, 10:0, 10:14, 10:14, 10:14, 10:14, 10:14, 10:14, 10:14, 10:14, 10:14, 10:14, 10:15, 10:16, 10:16[1], 34:30, 34:30, 33:0, 34:30, 10:16[1], 34:30, 34:30, 33:0, 34:30, 10:16[1], 10:16[1], 10:16[2], 10:17, 10:17, 10:18, 10:23, 10:17
9/17/25 14:35:45z ESP8266 ID: 14622602, RTC PCF8523 (68)
9/17/25 14:35:45z IoTaWatt 5.0, Firmware version 02_08_03
9/17/25 14:35:45z SPIFFS mounted.
9/17/25 22:35:45 Local time zone: +8:00
9/17/25 22:35:45 device name: IotaWatt
9/17/25 22:35:45 HTTP server started
9/17/25 22:35:45 timeSync: service started.
9/17/25 22:35:45 statService: started.
9/17/25 22:35:45 dataLog: service started.
9/17/25 22:35:46 dataLog: Last log entry 09/17/25 22:35:40
9/17/25 22:35:49 Updater: service started. Auto-update class is MINOR

** Restart **

SD initialized.
9/17/25 14:35:51z Real Time Clock is running. Unix time 1758119751 
9/17/25 14:35:51z Reset reason: Exception
9/17/25 14:35:51z Trace:  1:3, 10:0, 10:14, 10:14, 10:14, 10:14, 10:14, 10:14, 10:14, 10:14, 10:14, 10:14, 10:15, 10:16, 10:16[1], 34:30, 34:30, 33:0, 34:30, 10:16[1], 34:30, 34:30, 33:0, 34:30, 10:16[1], 10:16[1], 10:16[2], 10:17, 10:17, 10:18, 10:23, 10:17
9/17/25 14:35:51z ESP8266 ID: 14622602, RTC PCF8523 (68)
9/17/25 14:35:51z IoTaWatt 5.0, Firmware version 02_08_03
9/17/25 14:35:51z SPIFFS mounted.
9/17/25 22:35:51 Local time zone: +8:00
9/17/25 22:35:51 device name: IotaWatt
9/17/25 22:35:51 HTTP server started
9/17/25 22:35:51 timeSync: service started.
9/17/25 22:35:51 statService: started.
9/17/25 22:35:51 dataLog: service started.
9/17/25 22:35:52 dataLog: Last log entry 09/17/25 22:35:45
9/17/25 22:35:55 WiFi connected. SSID=[redacted], IP=[redacted], channel=1, RSSI -60db
9/17/25 22:35:55 Updater: service started. Auto-update class is MINOR
9/17/25 22:35:56 historyLog: service started.
9/17/25 22:35:56 historyLog: Last log entry 09/06/25 08:18:00
9/17/25 22:35:57 Updater: Auto-update is current for class MINOR.

** Restart **

SD initialized.
9/17/25 14:36:34z Real Time Clock is running. Unix time 1758119794 
9/17/25 14:36:34z Reset reason: Exception
9/17/25 14:36:34z Trace:  1:3, 10:0, 10:14, 10:14, 10:14, 10:14, 10:14, 10:14, 10:14, 10:14, 10:14, 10:14, 10:15, 10:16, 10:16[1], 34:30, 34:30, 33:0, 34:30, 10:16[1], 34:30, 34:30, 33:0, 34:30, 10:16[1], 10:16[1], 10:16[2], 10:17, 10:17, 10:18, 10:23, 10:17
9/17/25 14:36:34z ESP8266 ID: 14622602, RTC PCF8523 (68)
9/17/25 14:36:34z IoTaWatt 5.0, Firmware version 02_08_03
9/17/25 14:36:34z SPIFFS mounted.
9/17/25 22:36:34 Local time zone: +8:00
9/17/25 22:36:34 device name: IotaWatt
9/17/25 22:36:34 HTTP server started
9/17/25 22:36:34 timeSync: service started.
9/17/25 22:36:34 statService: started.
9/17/25 22:36:34 dataLog: service started.
9/17/25 22:36:35 dataLog: Last log entry 09/17/25 22:36:30
9/17/25 22:36:38 WiFi connected. SSID=[redacted], IP=[redacted], channel=1, RSSI -61db
9/17/25 22:36:38 Updater: service started. Auto-update class is MINOR
9/17/25 22:36:39 historyLog: service started.
9/17/25 22:36:39 historyLog: Last log entry 09/06/25 22:46:00
9/17/25 22:36:39 Updater: Auto-update is current for class MINOR.

** Restart **

SD initialized.
9/17/25 14:37:23z Real Time Clock is running. Unix time 1758119843 
9/17/25 14:37:23z Reset reason: Exception
9/17/25 14:37:23z Trace:  1:3, 10:0, 10:14, 10:14, 10:14, 10:14, 10:14, 10:14, 10:14, 10:14, 10:14, 10:14, 10:15, 10:16, 10:16[1], 34:30, 34:30, 33:0, 34:30, 10:16[1], 34:30, 34:30, 33:0, 34:30, 10:16[1], 10:16[1], 10:16[2], 10:17, 10:17, 10:18, 10:23, 10:17
9/17/25 14:37:23z ESP8266 ID: 14622602, RTC PCF8523 (68)
9/17/25 14:37:23z IoTaWatt 5.0, Firmware version 02_08_03
9/17/25 14:37:23z SPIFFS mounted.
9/17/25 22:37:23 Local time zone: +8:00
9/17/25 22:37:23 device name: IotaWatt
9/17/25 22:37:23 HTTP server started
9/17/25 22:37:23 timeSync: service started.
9/17/25 22:37:23 statService: started.
9/17/25 22:37:23 dataLog: service started.
9/17/25 22:37:24 dataLog: Last log entry 09/17/25 22:37:20
9/17/25 22:37:27 WiFi connected. SSID=[redacted], IP=[redacted], channel=1, RSSI -60db
9/17/25 22:37:27 Updater: service started. Auto-update class is MINOR
9/17/25 22:37:28 historyLog: service started.
9/17/25 22:37:28 historyLog: Last log entry 09/07/25 14:26:00
9/17/25 22:37:28 Updater: Auto-update is current for class MINOR.

** Restart **

SD initialized.
9/17/25 14:38:06z Real Time Clock is running. Unix time 1758119886 
9/17/25 14:38:06z Reset reason: Exception
9/17/25 14:38:06z Trace:  1:3, 10:0, 10:14, 10:14, 10:14, 10:14, 10:14, 10:14, 10:14, 10:14, 10:14, 10:14, 10:15, 10:16, 10:16[1], 34:30, 34:30, 33:0, 34:30, 10:16[1], 34:30, 34:30, 33:0, 34:30, 10:16[1], 10:16[1], 10:16[2], 10:17, 10:17, 10:18, 10:23, 10:17
9/17/25 14:38:06z ESP8266 ID: 14622602, RTC PCF8523 (68)
9/17/25 14:38:06z IoTaWatt 5.0, Firmware version 02_08_03
9/17/25 14:38:06z SPIFFS mounted.
9/17/25 22:38:06 Local time zone: +8:00
9/17/25 22:38:06 device name: IotaWatt
9/17/25 22:38:06 HTTP server started
9/17/25 22:38:06 timeSync: service started.
9/17/25 22:38:06 statService: started.
9/17/25 22:38:06 dataLog: service started.
9/17/25 22:38:07 dataLog: Last log entry 09/17/25 22:38:05
9/17/25 22:38:11 historyLog: service started.
9/17/25 22:38:11 historyLog: Last log entry 09/08/25 04:06:00
9/17/25 22:38:11 WiFi connected. SSID=[redacted], IP=[redacted], channel=1, RSSI -62db
9/17/25 22:38:11 Updater: service started. Auto-update class is MINOR
9/17/25 22:38:13 Updater: Auto-update is current for class MINOR.
9/17/25 22:38:23 Restart command received.

** Restart **

SD initialized.
9/17/25 14:38:25z Real Time Clock is running. Unix time 1758119905 
9/17/25 14:38:25z Reset reason: Software/System restart
9/17/25 14:38:25z Trace:  18:2, 18:3, 18:4, 18:5, 1:6[6], 1:3, 1:3, 1:6[1], 1:6[2], 1:6[3], 1:5[14], 1:6[4], 14:0, 14:4, 14:5, 14:7, 14:8, 1:6[6], 1:1[5], 1:2[6], 9:0[6], 9:0, 9:1, 8:4, 8:6, 8:8, 9:3, 9:5, 9:9, 1:3, 10:2, 10:3
9/17/25 14:38:25z ESP8266 ID: 14622602, RTC PCF8523 (68)
9/17/25 14:38:25z IoTaWatt 5.0, Firmware version 02_08_03
9/17/25 14:38:25z SPIFFS mounted.
9/17/25 22:38:25 Local time zone: +8:00
9/17/25 22:38:25 device name: IotaWatt
9/17/25 22:38:25 HTTP server started
9/17/25 22:38:25 timeSync: service started.
9/17/25 22:38:25 statService: started.
9/17/25 22:38:25 dataLog: service started.
9/17/25 22:38:26 dataLog: Last log entry 09/17/25 22:38:20
9/17/25 22:38:29 Updater: service started. Auto-update class is MINOR
9/17/25 22:38:30 historyLog: service started.
9/17/25 22:38:30 historyLog: Last log entry 09/08/25 08:23:00
9/17/25 22:38:31 WiFi connected. SSID=[redacted], IP=[redacted], channel=1, RSSI -56db
9/17/25 22:38:31 Updater: Auto-update is current for class MINOR.

** Restart **

SD initialized.
9/17/25 14:38:52z Real Time Clock is running. Unix time 1758119932 
9/17/25 14:38:52z Reset reason: Exception
9/17/25 14:38:52z Trace:  1:3, 10:0, 10:14, 10:14, 10:14, 10:14, 10:14, 10:14, 10:14, 10:14, 10:14, 10:14, 10:15, 10:16, 10:16[1], 34:30, 34:30, 33:0, 34:30, 10:16[1], 34:30, 34:30, 33:0, 34:30, 10:16[1], 10:16[1], 10:16[2], 10:17, 10:17, 10:18, 10:23, 10:17
9/17/25 14:38:52z ESP8266 ID: 14622602, RTC PCF8523 (68)
9/17/25 14:38:52z IoTaWatt 5.0, Firmware version 02_08_03
9/17/25 14:38:52z SPIFFS mounted.
9/17/25 22:38:52 Local time zone: +8:00
9/17/25 22:38:52 device name: IotaWatt
9/17/25 22:38:52 HTTP server started
9/17/25 22:38:52 timeSync: service started.
9/17/25 22:38:52 statService: started.
9/17/25 22:38:52 dataLog: service started.
9/17/25 22:38:53 dataLog: Last log entry 09/17/25 22:38:50
9/17/25 22:38:57 historyLog: service started.
9/17/25 22:38:58 historyLog: Last log entry 09/08/25 15:56:00
9/17/25 22:38:58 WiFi connected. SSID=[redacted], IP=[redacted], channel=1, RSSI -57db
9/17/25 22:38:58 Updater: service started. Auto-update class is MINOR
9/17/25 22:39:00 Updater: Auto-update is current for class MINOR.

** Restart **

SD initialized.
9/17/25 14:39:29z Real Time Clock is running. Unix time 1758119969 
9/17/25 14:39:29z Reset reason: Exception
9/17/25 14:39:29z Trace:  1:3, 10:0, 10:14, 10:14, 10:14, 10:14, 10:14, 10:14, 10:14, 10:14, 10:14, 10:14, 10:15, 10:16, 10:16[1], 34:30, 34:30, 33:0, 34:30, 10:16[1], 34:30, 34:30, 33:0, 34:30, 10:16[1], 10:16[1], 10:16[2], 10:17, 10:17, 10:18, 10:23, 10:17
9/17/25 14:39:29z ESP8266 ID: 14622602, RTC PCF8523 (68)
9/17/25 14:39:29z IoTaWatt 5.0, Firmware version 02_08_03
9/17/25 14:39:29z SPIFFS mounted.
9/17/25 22:39:29 Local time zone: +8:00
9/17/25 22:39:29 device name: IotaWatt
9/17/25 22:39:29 HTTP server started
9/17/25 22:39:29 timeSync: service started.
9/17/25 22:39:29 statService: started.
9/17/25 22:39:29 dataLog: service started.
9/17/25 22:39:30 dataLog: Last log entry 09/17/25 22:39:25
9/17/25 22:39:34 historyLog: service started.
9/17/25 22:39:35 historyLog: Last log entry 09/09/25 03:16:00
9/17/25 22:39:35 WiFi connected. SSID=[redacted], IP=[redacted], channel=1, RSSI -59db
9/17/25 22:39:35 Updater: service started. Auto-update class is MINOR
9/17/25 22:39:36 Updater: Auto-update is current for class MINOR.
9/17/25 22:39:56 Grid: Started
9/17/25 22:39:56 Grid: Couldn't open integration file /iotawatt/integrations//Grid.log.

Logs stop on the 17th of September, and today is the 19th. But the iotawatt webserver has remained accessible since I reset it through the smart plug on the 17th. Just with no integrator data, or the outputs that rely on the integrator.

I can’t see anything in /iotawatt/integrations//Grid.log , which is referenced at the end of the last log snippet above. Unless this window doesn’t show hidden files.

I’m pretty sure this was a new SD card I set up after our last messages.

Hard to say what happened. You have sliced and diced the message log to the point where I can’t be sure of anything. The exceptions appear to be caused by the grid integration log being toast.

I don’t know if you were running the power supply through the smart plug when this happened, but I would not recommend doing that. I would especially caution against using the smart plug with the voltage reference transformer as it would probably alter the voltage signal somewhat. Not sure what it might do the USB switching power supply.

In any event, the grid.log appears to have been damaged, or at least it’s directory entry. You might try deleting the integration directory and restarting. If it’s just the integration, it should recover.

Your history log is also behind the current log but appears trying to catch up for a little bit at each restart before the exception occurs.

Worst case would be to put together a new SDcard.

Thanks overeasy.

I’ll get the rest of the logs off the SD card today. Would it be ok to send them to you privately?

I have the smart plug behind the USB power supply. but not the reference. With the IoTaWatt becoming unresponsive so often, and being in a hard to reach place, I wanted a way to reset remotely. I thought the disconnects might be related to power outages, but I’m not really sure.

My plan was to set up a watchdog automation in Home Assistant, but I haven’t made it that far yet.

Is there another way to remotely reset the IoTaWatt when the web server is unresponsive?

This is the iotamsgs.txt file, updated since I last posted snippets. I didn’t need to share it privately because I found a good way to share it without anyone with the link modifying it.

https://codefile.io/f/kTk77Ir2RB - iotamsgs.txt

histlog.log and iotalog.log are gibberish in a text editor and cause it to crash. Is that normal, or have they been corrupted? I’ve saved the files in case you want them, but what’s the best way to share them with you?

The integrations folder on the SD card is also gibberish.

I’m going to start with a fresh SD card before plugging the IoTaWatt back in. Just to be sure that it’ll work. Ideally, it would be good to prevent this issue from occurring.

“Unresponsive” is typically a problem with the WiFi or routing issues in the case of remote access. I’ve got remote units that have been running from six-week restart to six-week restart for years without any problems. Remote restart is treating the symptom rather than the cause, but the answer is that I don’t know of any method to remote restart. I am suspicious of using a smart-plug to do it as well.

All of the datalogs: current log, history log and integrator logs, are not text files. They are mostly double precision floating point numbers in little-endian format. There are also some 32 bit integers also in little-endian format. So bottom line is that you can’t read them as text. Awhile ago someone posted a link to a python program that purportedly expands the file entries.